Esta página es para equipos que usan su propia instancia de Grafana. Zylon proporciona un dashboard de referencia para métricas de plataforma de Triton y vLLM, pero importarlo es una tarea separada en Grafana. No es necesario para activar la observabilidad en Zylon. Úsalo cuando quieras un dashboard externo de Grafana para:Documentation Index
Fetch the complete documentation index at: https://docs.zylon.ai/llms.txt
Use this file to discover all available pages before exploring further.
- salud del servicio
- rendimiento y errores
- análisis de latencia
- cuellos de botella del scheduler y de GPU
Qué necesitas antes
Antes de que este dashboard sea útil, necesitas:- métricas de plataforma activadas en Zylon
- un backend de métricas compatible con Prometheus que ya contenga métricas de Zylon
- una instancia de Grafana con un datasource de Prometheus conectado a ese backend
Importar el dashboard
Descarga grafana-dashboard.json e impórtalo en tu instancia de Grafana mediante Dashboards → Nuevo → Importar. Para el flujo de importación en Grafana, consulta la documentación de importación de dashboards de Grafana.Qué muestra el dashboard
El dashboard está construido a partir de las métricas expuestas en el endpoint/metrics de Triton:
- métricas de Triton Inference Server como recuento de peticiones, latencia, profundidad de cola y salud de GPU
- métricas de vLLM como estado del scheduler, uso de la caché KV, rendimiento de tokens e histogramas de latencia
Filtros del dashboard
| Variable | Propósito |
|---|---|
| Datasource | Datasource de Prometheus a consultar |
| Environment | Despliegue o identificador de empresa |
| Model | Modelo servido por Triton |
| GPU | Filtro gpu_uuid para paneles específicos de GPU |
Cómo leer el dashboard
Sigue este orden cuando investigues un problema:| Sección | Qué te ayuda a responder |
|---|---|
| Overview | ¿Está sano el servicio ahora mismo? |
| Throughput & Errors | ¿Cuánto tráfico está gestionando y están fallando peticiones? |
| Latency | ¿Dónde se está yendo el tiempo? |
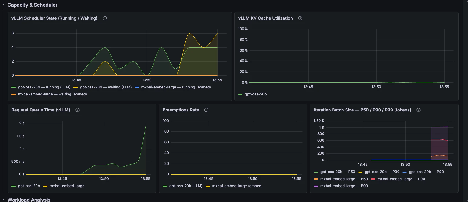
| Capacity & Scheduler | ¿El cuello de botella es cola, presión de caché KV o batching? |
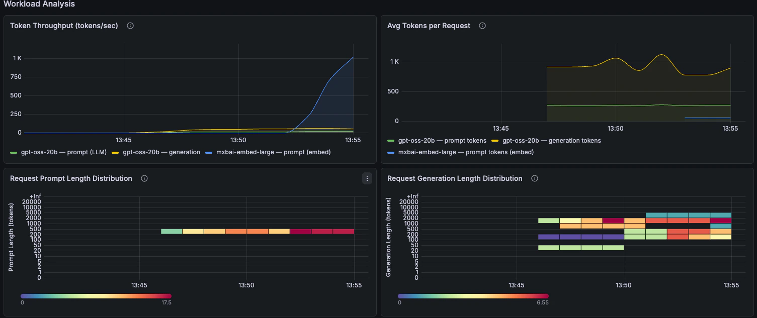
| Workload Analysis | ¿Qué tipo de peticiones envían los clientes? |
| GPU Health | ¿La GPU está saturada o limitada por memoria? |
| Host Resources | ¿El nodo está bajo presión? |
Paneles por sección
Overview
Indicadores rápidos de salud para tasa de éxito, peticiones por segundo, peticiones concurrentes y profundidad de cola.
Throughput & Errors
Tasa de peticiones, tasa de fallos, motivos de fallo, comportamiento de batching y profundidad de cola a lo largo del tiempo.

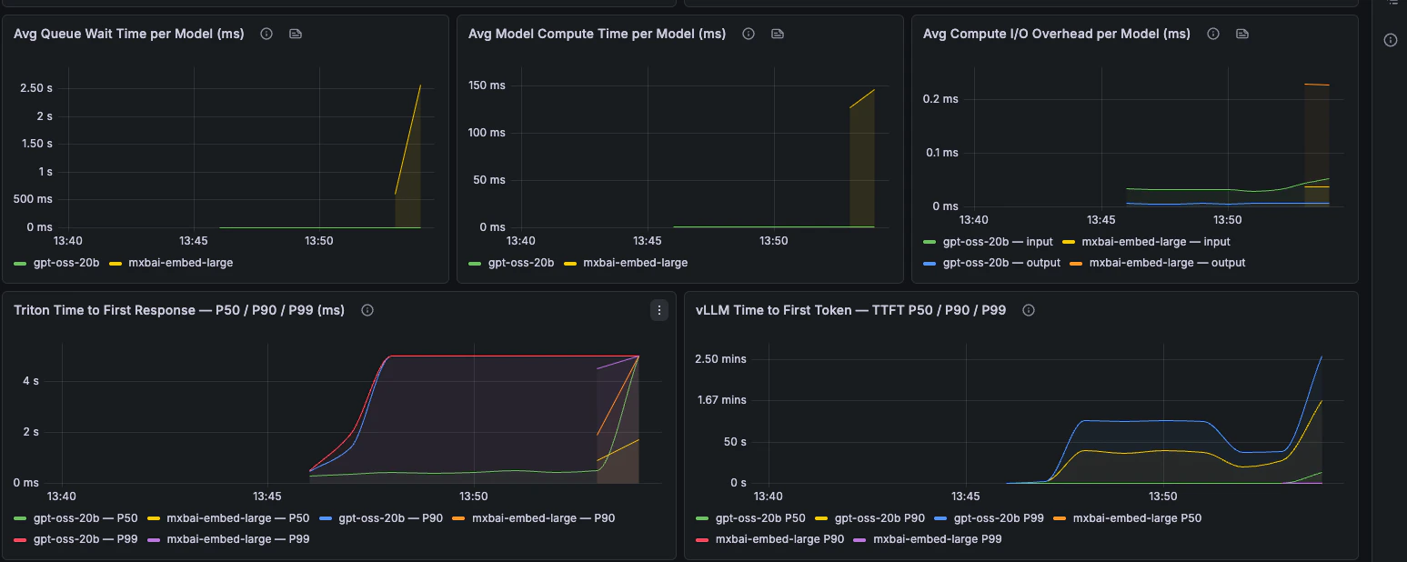
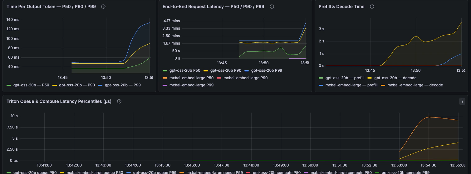
Latency
Latencia extremo a extremo, desglose por fases, TTFT, TPOT y percentiles de latencia de petición.


Capacity & Scheduler
Estado del scheduler, tiempo en cola, utilización de caché KV, preemptions y tamaño de batch.
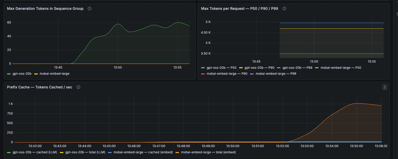
Workload Analysis
Rendimiento de tokens, longitud de prompts, longitud de generación y comportamiento de la caché de prefijos.

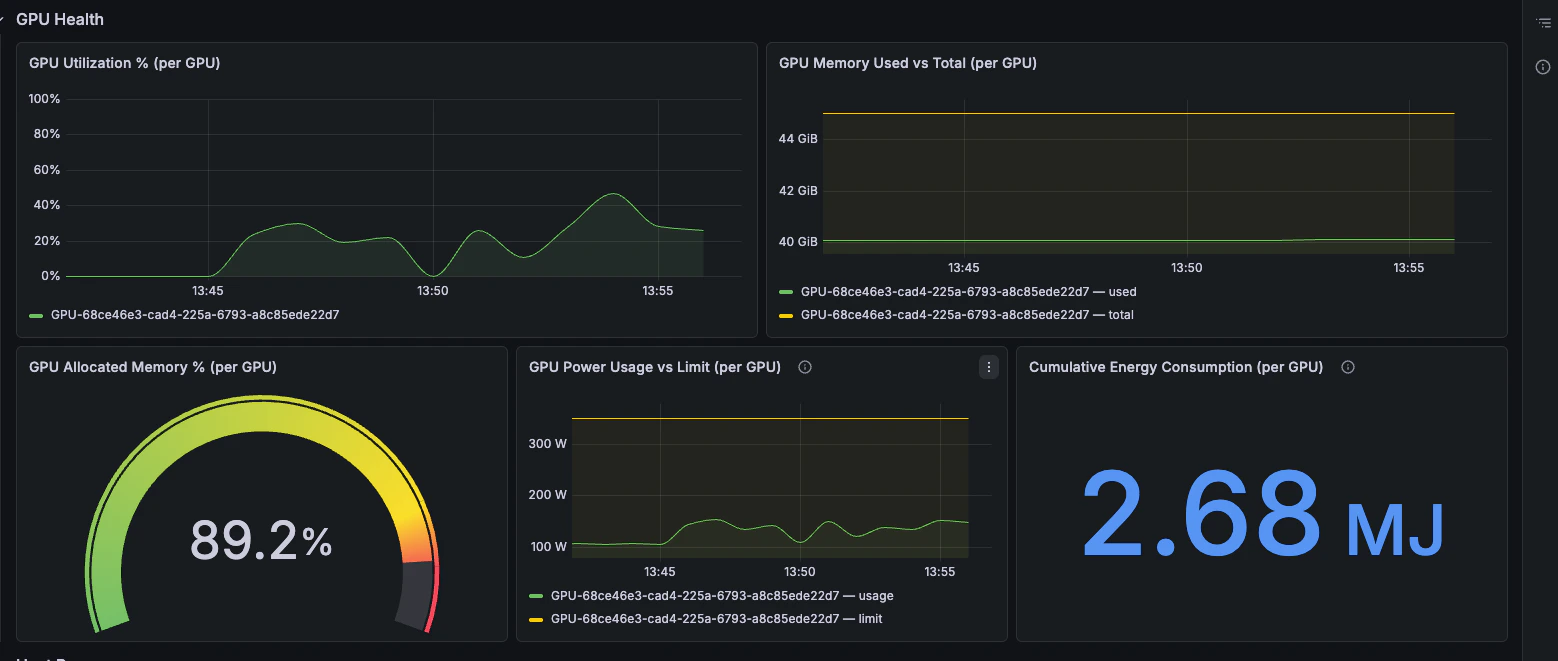
GPU Health
Utilización de GPU, presión de memoria, consumo energético y energía acumulada.
Host Resources
CPU, RAM y disponibilidad de disco desdenode_exporter.
